The Admin Panel History page displays activity for all records under your account. Any messages sent or shared by users in your account will appear on this page, allowing you to review the results and apply filters as needed.
To visit the Admin Panel History page, follow these steps:
1. Click Admin Panel on the main menu.
2. Click History.
Use the following filters to display your desired information:
- All: No filters applied. All entries are displayed.
-
Select User: When a user name is selected, all messages sent and packages shared by that user will be displayed.
-
Time Frame: Allows you to filter the results by a specific time frame.
-
Select by Date Range: This option lets you narrow down your results from a start date to an end date.
The Sender column displays the user’s name.
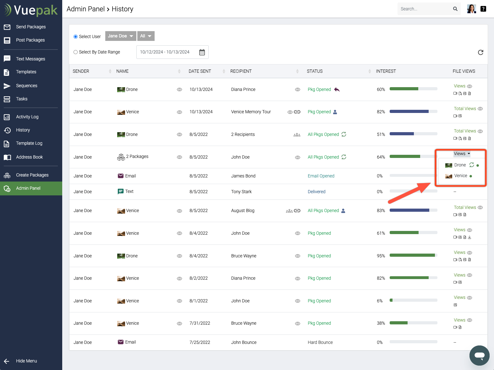
The Name column displays what was sent or shared. If multiple packages were sent at once, it will show the total number of packages instead of individual names. You can click the View icon to preview the package(s).
For messages without a package:
-
"Email" will appear for email messages
-
"Text" will appear for text messages
The Date Sent column displays the date when the message was sent or is scheduled to be sent.
The Recipient column displays the recipient's name. If you hover over the name, you will see the recipient's email. When you email multiple recipients at once, it will show the total number of recipients. If you have shared on social media, it will indicate the name of the social media platform. If shared through the Link to Package, it will display the name of the location you entered on the Link to Package form. To learn more about sharing, see the article titled Sharing Packages on Social Media and Beyond.
When sending to multiple recipients individually, the Multi-recipient icon appears instead of the View icon. Clicking on it will display your individual recipient results for the mass mailing.
The Multi-recipient icon also appears when your users share through Link to Package and activate the form to collect new leads. It will show when more than one lead registers to view a package. Clicking on the icon allows you to view the individual results for each person who viewed the package. You can learn more by reading the article titled Sharing Packages on Social Media and Beyond.
If the message includes a link, such as "Book Demo" or any other, and the link is clicked, the link icon will appear. Clicking the icon will display the date and time the link was clicked.
When a user shares a package using Link to Package, you will see a link icon. Clicking it will copy the link to your clipboard so you can paste it anywhere you like.
Important Note: The link is unique to that entry, and any views will appear in the analytic results for that user as well as in your Admin Panel History.
The Status column shows the status of your messages and packages. For more details on status definitions and icons, please see the article titled Admin Panel History Status Definitions.
If an entry has leads associated with the package, it will also display the Leads icon. To learn more about conversion results, please see the article titled Converting Someone that Views a Package.
If the package is using the Link Button and there has been a conversion, you will see the Conversion icon instead. To learn more about conversion results, please see the article titled Converting Someone that Views a Package.
If the recipient has replied, you will see the Reply icon.
The Interest column displays a green bar graph with a percentage, representing the media content viewed and the duration of that viewing when applicable. This provides a quick way to gauge how interested your recipient is in your materials based on engagement. The bar graph will be Green for individual recipients.
When you send to multiple individual recipients at once, you will see the combined results for all recipients, along with an average. In this case, the bar graph will be Blue.
The File Views column indicates whether the package or packages have received any views. The results are displayed as follows:
a) No Views: Indicates that the package has not had any file views.
b) Views: Shown when package files have been viewed.
c) Total Views: Displayed when you send or share a package with multiple recipients.
d) Nothing: When the entry is an email or text message that does not include a package.
You can click the View icon to visit the Views page and review the package media results. See Package Views to learn more.
When you send multiple packages to one recipient and click Views, a dropdown will display the packages. A Green Dot confirms that the package has been opened, while a Red Dot indicates that the package has not been opened yet. If the package has been opened, clicking on the package name will take you to the Views page.
Next, learn about the Admin Panel History Views page.
Comments
0 comments
Please sign in to leave a comment.